QuickBox Seedbox

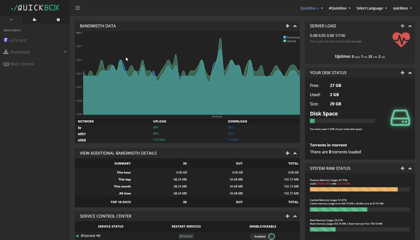
带宽数据

查看额外的带宽详情

服务控制中心

系统状态 重启服务 启用/禁用
Fail2ban
ZNC
vsFTPD
Web Console

组件管理中心

注意! 这些选项与启用和禁用软件组件不同, 功能是安装或者卸载软件
名称 详情 状态
AutoDL-iRSSi AutoDL-iRSSi 是一个 irssi 插件, 用于监视 IRC 发布频道并且可以根据用户定义的过滤器下载.
ART Auto Remove Torrents 可以根据你设置的策略自动地删除种子, 无需担心磁盘空间问题.
BTSync BitTorrent 公司的 BitTorrent Sync 是一个专有的对等文件同步工具.
CIFS 服务器消息块(SMB),又称网络文件共享系统(CIFS),使网络上的机器能够共享计算机文件、打印机、串行端口和通讯等资源.
Deluge Deluge 是一款轻量级的免费软件, 跨平台的BitTorrent客户端.
Denyhosts DenyHosts 是针对 SSH 服务器的一个基于日志的入侵预防安全工具, 它使用Python编写.
Emby Emby 是一个主从式架构的媒体服务器软件,可以用来整理服务器上的视频和音频,并将音频和视频流式传输到客户端设备.
Fail2ban Fail2Ban 是一种入侵防御软件框架, 可以保护计算机和服务器免受暴力攻击的威胁.
File Browser File Browser 提供了一个指定目录中的文件管理界面, 可以用于上传, 删除,预览, 重命名以及编辑. 它允许你创建多个用户, 每个用户可以拥有自己的目录.
FBE File Browser Enhanced 是一个基于 Docker 的增强版 File Browser, 由荒野无灯开发.
Flexget FlexGet 是一款适用于所有媒体的多功能自动化工具. 它支持 torrents, nzbs, podcasts, comics, TV, movies, RSS, HTML, CSV, 等形式.
Flood Flood 是 rtorrent 的另一个 Web 界面. 它使用 Node.js 服务与 rTorrent API 交互, 存储数据, 并且提供 Web UI.
h5ai 适用于 Apache httpd、lighttpd 和 nginx 的现代 HTTP Web 服务器索引.
Jellyfin Jellyfin 是一套多媒体应用程序软件套装,旨在组织、管理和共享数字媒体文件,是Emby的一个自由开源分叉.
Let's Encrypt Let's Encrypt 是一个免费, 自动化的和开放的证书颁发机构 (CA), 由 ISRG (Internet Security Research Group) 运营.
Netdata Netdata 分布式的, 实时的适用于应用与系统的性能与健康情况的监视器.
NFS 网络文件系统(NFS)是一种分布式文件系统,力求客户端主机可以访问服务器端文件,并且其过程与访问本地存储时一样,它由Sun微系统开发,于1984年发布.
noVNC noVNC 不仅是一个 VNC 客户端 JavaScript 库, 也是一个利用该库构建的应用程序. noVNC 可以在任何的现代浏览器包括移动浏览器 (iOS 与 Android) 中运行.
OpenVPN OpenVPN是一个用于创建虚拟私人网络加密通道的软件包,最早由James Yonan编写. OpenVPN允许创建的VPN使用公开密钥、电子证书、或者用户名/密码来进行身份验证.
Plex Plex 可让你将内容传输到任何支持 Plex 的设备.
Rclone Rclone是一个开源、多线程、命令行界面的计算机程序, 可用于管理云存储。其功能包括档案同步、文件传输、加密、缓存和挂载。rclone支持包括Amazon S3和Google 云端硬盘在内等共五十多种云存储服务.
rTorrent rTorrent为一款使用C++便携的纯文本环境BT客户端,基于Unix的ncurses和libTorrent(不要与libtorrent混淆)。开发者的目标是“一个侧重于高性能的良好代码。”.
ruTorrent ruTorrent 是一个受欢迎的 BitTorrent 客户端 rTorrent 的前端. 主要特性: 轻量级的服务端, 因此可以被安装在一些较老以及较地段的服务器上, 甚至可以安装在一些 SOHO 路由器上; 可扩展, 它拥有很多插件, 每个人都可以创建自己的插件; 带有 club-QuickBox 皮肤.
SABnzbd 免费和简单的二进制新闻阅读器
SpeedTest 一个轻量化的开源网速测试页面
Syncthing 开源的 BitTorrent 文件同步软件.
Transmission Transmission 被设计为功能强大而易于使用的客户端. 它的默认设置即可直接运行, 只需要简单的点击就可以配置例如如监视目录,不良 peers 拦截列表和 Web 界面等高级功能. Ubuntu 以它作为默认的 BitTorrent 客户端, 其中最重要的理由就是它简单易学.
qBittorrent qBittorrent 是一款免费可靠的 P2P BitTorrent 客户端, 先进的多平台 BitTorrent 客户端, 具有良好的 Qt 用户界面以及用于远程控制并且集成搜索引擎的 Web 用户界面.
qBittorrent-ClientBlocker qBittorrent-ClientBlocker 是一款适用于 qBittorrent 的客户端屏蔽器, 默认屏蔽包括但不限于迅雷等客户端, 支持 qBittorrent 4.1 及以上版本.
x2go X2Go 是一款使用 NX 技术协议的 Linux 开源远程桌面软件.
ZNC ZNC 是一个 IRC 网络辅助软件. 它可以将客户端从实际的 IRC 服务器以及选定的频道中分离出来.
WebDAV 基于Web的分布式编写和版本控制 (WebDAV) 是超文本传输协议 (HTTP)的扩展, 有利于用户间协同编辑和管理存储在万维网服务器文档.

服务器负载

服务器当前的平均负载

正常运行时间:

CPU状态

AMD EPYC 7702P 64-Core Processor

Frequency: 1996.249
Secondary cache: 512 KB
[x6 core]

磁盘状态

系统内存状态